Self-hosted log aggregation in a single binary
glintlog.com·1h·
Discuss: Hacker News
📔Bullet Journal
Preview
Report Post

Currently in Alpha

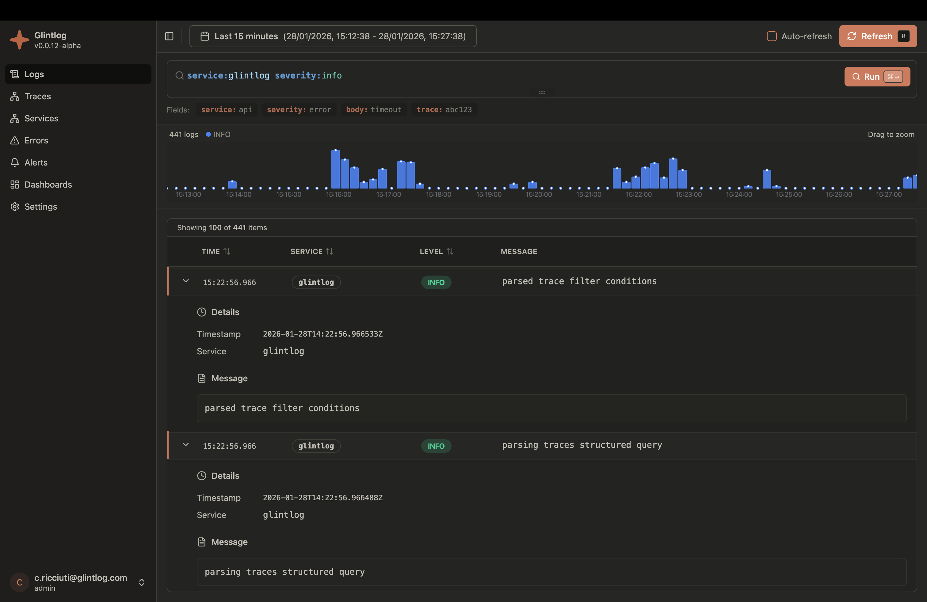
Self-hosted log aggregation. Single binary. Zero dependencies.

Glintlog is a lightweight, self-hosted observability platform for log aggregation and distributed tracing. OpenTelemetry compatible. No external services required.

Up and running in seconds

# Download the latest release
curl -fsSL https://raw.githubusercontent.com/ibero-data/glintlog/main/scripts/install.sh | bash

# Start Glintlog
./glintlog

# Web UI available at http://localhost:8080
# OTLP gRPC endpoint at localhost:4317
# OTLP HTTP endpoint at localhost:4318

Everything you need for observability

A complete log aggregation and tracing solution that runs anywhere without complex infrastructure.

One executable file contains everything - web UI, API server, gRPC receiver, and …

Similar Posts

Loading similar posts...

Keyboard Shortcuts

Navigation
Next / previous item
j/k
Open post
oorEnter
Preview post
v
Post Actions
Love post
a
Like post
l
Dislike post
d
Undo reaction
u
Recommendations
Add interest / feed
Enter
Not interested
x
Go to
Home
gh
Interests
gi
Feeds
gf
Likes
gl
History
gy
Changelog
gc
Settings
gs
Browse
gb
Search
/
General
Show this help
?
Submit feedback
!
Close modal / unfocus
Esc

Press ? anytime to show this help